ReOne

Dijital disiplin ile tanışın
& süreçlerinize hız katın!

proEvrak, kurumsal projelerinizdeki doküman karmaşasını uçtan uca yöneten bir Kontrol Merkezidir. E-posta trafiğini %70 azaltan, hakediş süreçlerini dijitalleştiren ve revizyon takibini kusursuz hale getiren modern bir altyapı sunuyoruz.

İnşaattan enerjiye, finanstan madenciliğe kadar dökümantasyonun kritik olduğu her sektörde; şeffaf, izlenebilir ve güvenli bir çalışma ekosistemi inşa ediyoruz.

Uçtan Uca Operasyonel Süreç
  • Oluşturma

    Proje dökümanlarınızı kurumsal standartlara ve disiplinli numaralandırma sistemine uygun şekilde yaratın.

  • Revizyon

    Tüm değişiklikleri ve yorumları tek bir dosya üzerinden, geçmişe dönük ve revizyonları ile yönetin.

  • Onay

    Farklı birimler ve paydaşlar arasındaki onay zincirini dijital iş akışlarıyla hızlandırın ve resmileştirin.

  • İletim

    Onaylı dökümanları profesyonel iletim paketlerine (Transmittal) dönüştürerek paydaşlarınıza güvenle sunun.

"Kusursuz bir operasyon tesadüf değildir;
doğru yönetilen süreçlerin sonucudur."

proEvrak, kurumsal hafızanızı kayıt altına alarak projelerinizdeki her revizyonu ve her onayı, geleceğe güvenle aktaracağınız bir başarı hikayesine dönüştürür.

Süreçlerinizi ölçülebilir verilerle
& dijital güçle yönetin!

proEvrak kullanımıyla birlikte kurumsal projelerinizde yaşanan dönüşümü rakamlarla izleyin. Karmaşayı azaltırken, operasyonel hızınızı en üst seviyeye taşıyoruz.

75%

E-Posta Trafiğinde Azalma

60%

Onay ve İş Akış Hızı Artışı

90%

Revizyon ve Doküman Hata Tasarrufu

50%

Hakediş Onay Sürelerinde Hızlanma

50.000+

Yönetilen Doküman

120.000+

Aktif Revizyon Takibi

1.500+

Kayıtlı Paydaş & Kullanıcı

100%

Veri Güvenliği & Loglama

Detaylı Bilgi İçin

Süreçlerinize değer katmaya hazırız.
proEvrak dünyasını keşfedin!

Kurumsal Sunumu İndir
Raporlama Modülleri

Detaylı Analiz ve Raporlama



Sisteminizdeki tüm süreçleri detaylı raporlarla takip edin ve veriye dayalı kararlar alın.

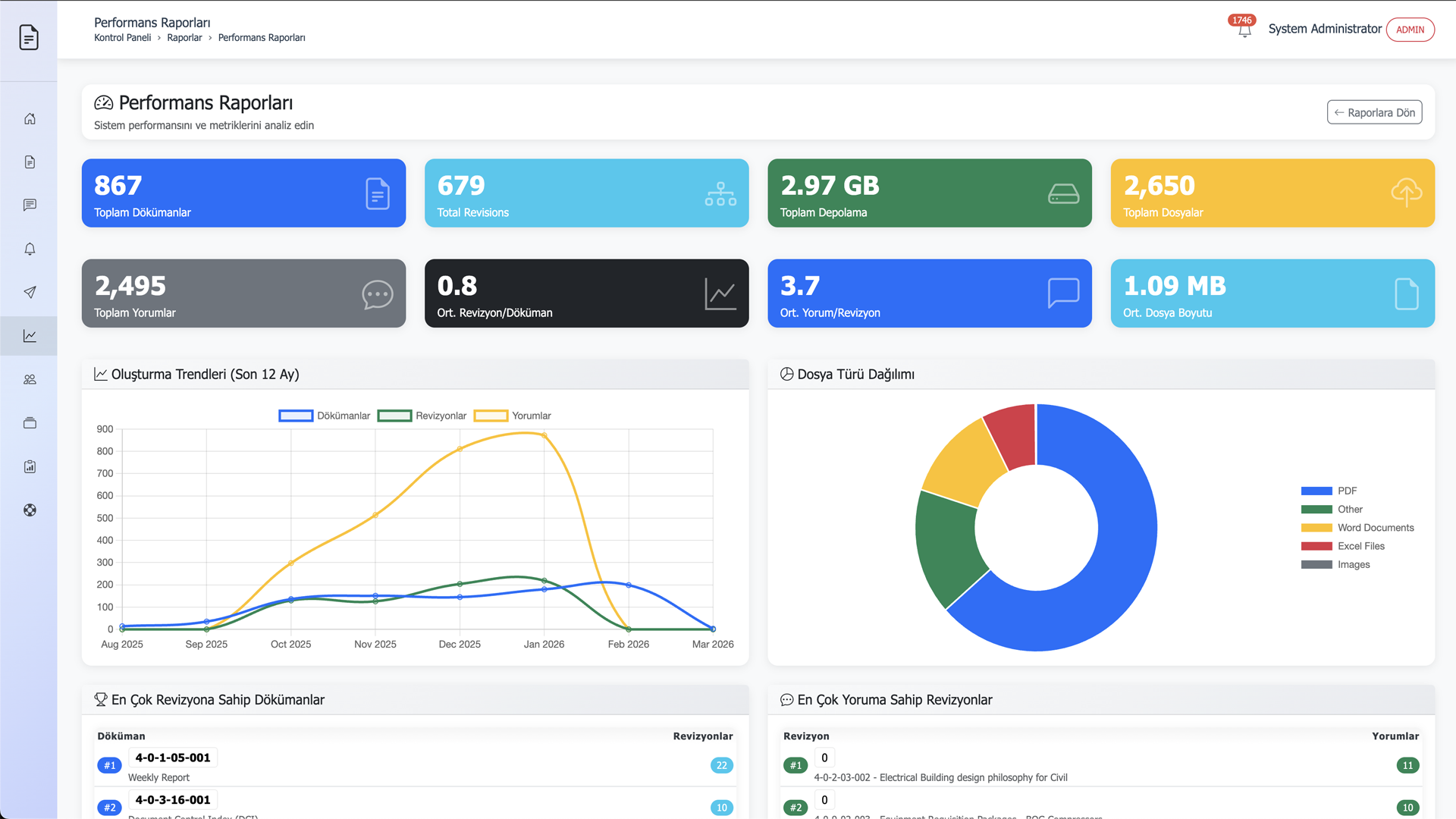
Performans Raporları
Performans Raporları
Performans Analizleri

Doküman işleme sürelerini ve operasyonel verimliliği ölçümleyin; süreçteki darboğazları anında tespit ederek hız kazanın.

Onay Raporları
Onay Raporları
Onay Süreç Takibi

Hangi revizyonun hangi aşamada beklediğini anlık görüntüleyin; grup veya birim bazlı onay performanslarını raporlayın.

Kullanıcı Aktivite Raporları
Kullanıcı Aktivite Raporları
Kullanıcı Aktiviteleri

Sistem üzerindeki tüm kullanıcı hareketlerini saniyelik olarak izleyin; tam şeffaflık ve %100 denetlenebilir bir çalışma ortamı sağlayın.

İletim Raporları
İletim Raporları
Transmittal Analitiği

Dış paydaşlara iletilen doküman paketlerinin güncel durumunu, kabul ve red oranlarını tek bir merkezden raporlayarak yönetin.

İletişim

Bize Ulaşın



Sorularınız için bizimle iletişime geçebilirsiniz.

Adres

Kozyatağı İçerenköy Mh.
Topçu İbrahim Sk. No:8-10d
34752 Ataşehir, İstanbul